Hubs are tailored workspaces within Vitally that help you organize your customer data and work. There are multiple ways you can organize Hubs — whether that’s by Customer Success model, lifecycle stage, team, and more. Nested within Hubs are various folders and Views (ways to display data) that are completely customizable to your needs.
Below, we’ll look at an example of an Onboarding Hub.
Why You Need an Onboarding Hub
This Onboarding Hub is ideal for Implementation Managers and their teams who want to manage onboarding tasks, minimize distractions, and deliver excellent onboarding experiences.
With an Onboarding Hub, you can surface customers that are only assigned to you and prioritize your most important tasks for the day. You can also create filtered views within your Hub to display customers that match certain criteria such as health category, plan type, and much more.
This example is merely a guideline for Implementation and Onboarding teams to customize based on their own processes and workflows. With Hubs, individuals and teams can build out their own dedicated spaces that make sense for them and how they want to get work done.
Overview
How to Use an Onboarding Hub
This Onboarding Hub has 3 main elements - a Team Doc overview of the Hub, a Dashboard View to track onboarding, and a Table View for all customers enrolled in onboarding. It is tailored so you can take immediate action on a single account, while also keeping track of all your customers' onboarding progress and project statuses.
This example includes the following Views:
- Onboarding Best Practices: Ensure team members have access to essential information by pinning an introductory Team Doc (an internal document) to the top of your Onboarding Hub. This serves as a resource on best practices, processes, and any other information your team would need to know.
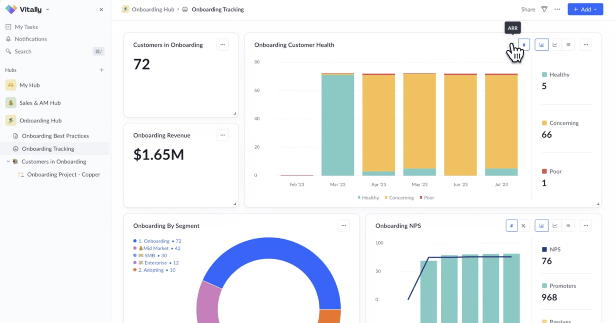
- Onboarding Tracking: Get a high-level snapshot of onboarding metrics, customer health categories, NPS, and segment-specific insights with this comprehensive Dashboard view.
- Customers in Onboarding: Effortlessly monitor the onboarding progress of all your accounts using this centralized, customizable Table View. Beneath this View, you can also nest various Projects, Docs, and 360 Customer Profiles of your highest priority accounts.
Getting Started With Hubs
If you’re an existing Vitally customer, contact your CSM to see how you can get started with Hubs. For prospective customers, book a demo today to learn how Hubs can transform your team’s productivity.
The Inspiration Gallery is a collection of Vitally best practices and use cases brought to you by today’s Customer Success thought leaders.
Request a Demo
Hear directly from CS leaders how they’ve implemented and benefited from Vitally.
Customer Stories




